June brought exciting enhancements to Watershed’s platform—from CSRD to CDP and beyond. Here’s a roundup of the new capabilities that have come out in the past month.
CSRD early access
Watershed for CSRD is now available for early access! Our intelligent software for CSRD reporting and assurance helps you take control of sprawling ESG data collection, de-risk assurance with powerful data governance and audit tools, access embedded expertise from our policy advisors, partners, and environmental scientists, leverage interoperable data to minimize risk and streamline report preparations, and author your report with flexible and collaborative last mile reporting tools. Schedule a CSRD demo to learn more.
CDP 2024 report builder
Watershed’s 2024 CDP report builder is now live! If you’re reporting to CDP this year, Watershed’s CDP report builder will save you time by automatically pulling the relevant emissions and energy metrics from your footprint. The report builder also includes updated advisory guidance for the new questionnaire, scoring guidance, 2023 peer benchmarks, and supplemental evidence and file attachment capabilities.

Watershed Finance updates
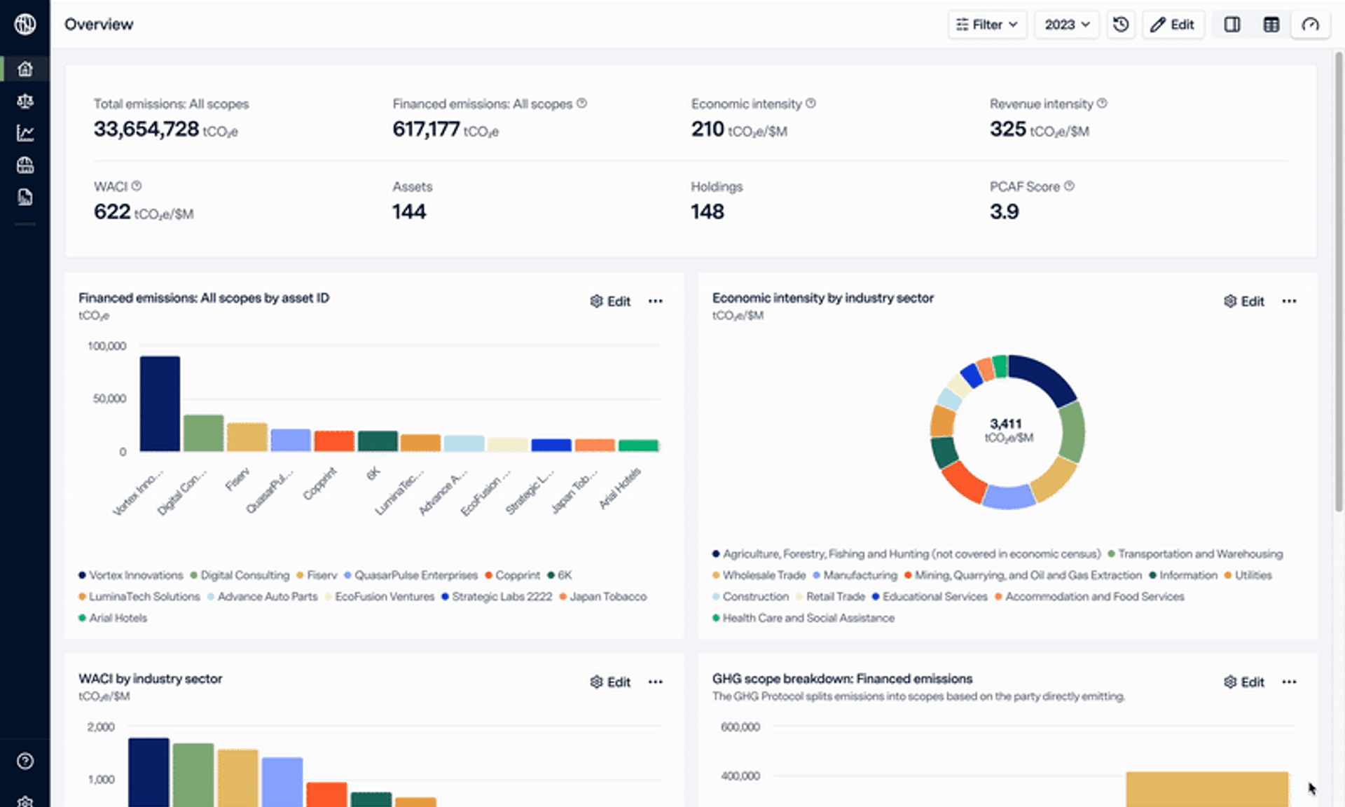
Editable chart types
You can now choose from six different chart types when creating or editing custom views, including pie charts, horizontal and vertical bar charts, and pareto charts.

Climate maturity tracking
Watershed Finance templates have new fields that now allow you to track your portfolio’s climate maturity in alignment with the Private Markets Decarbonization Roadmap (PMDR) template and the Initiative Climat International (iCI).

Additional industry code taxonomies
Watershed Finance now supports six industry code types:
- Global Industry Classification Standard (GICS)
- Nomenclature of Economic Activities (NACE)
- North American Industry Classification (NAICS)
- Standard Industrial Classification (SICS)
- Australian and New Zealand Standard Industrial Classification (ANZSIC)
- U.S. Bureau of Economic Analysis (BEA)
Watershed Finance will automatically map your codes to the corresponding BEA codes.
Flag configuration
You can now disable flags that aren’t relevant to your measurement on the Settings page.

Sovereign debt emissions
You can now measure your emissions from sovereign debt holdings.

View metrics in native currency
You can now view economic intensity, revenue intensity, and weighted average carbon intensity (WACI) in your native currency.
We hope you enjoy exploring these new capabilities!










